Đang xử lý...
Trong khi Ethereum vẫn giữ vững vị thế là mạng lưới được định chế tài chính tin tưởng, dữ liệu on-chain quý 1/2026 cho thấy một sự thay đổi mang tính cấu trúc: Solana đang bứt phá mạnh mẽ nhờ làn sóng dịch chuyển của cộng đồng lập trình viên. Dù các chỉ số về giao dịch và thanh khoản vượt xa Ethereum, nghịch lý nằm ở chỗ cặp tỷ giá SOL/ETH vẫn ghi nhận mức giảm trong quý đầu năm, đặt ra bài toán về sự lệch pha giữa giá trị thực tế và định giá thị trường.

Trong hệ sinh thái blockchain, sự liên kết giữa hoạt động của nhà phát triển và dữ liệu on-chain luôn là chỉ số báo trước quan trọng nhất. Một nền tảng thu hút được cộng đồng lập trình viên sẽ tạo ra hệ sinh thái ứng dụng phong phú, từ đó thúc đẩy khối lượng giao dịch và tần suất sử dụng thực tế của người dùng cuối.
Số liệu thị trường gần đây ghi nhận một xu hướng rõ rệt: Solana đang trở thành điểm đến ưu tiên của đội ngũ "builder" thực thụ. Mạng lưới này đã thu hút 4.100 nhà phát triển mới, nâng thị phần lên mức 23%. Ngược lại, Ethereum đang đối mặt với sự suy giảm về số lượng nhà phát triển tham gia mới. Sự chuyển dịch này cho thấy động lực tăng trưởng của Solana không còn đến từ các làn sóng đầu cơ tài chính ngắn hạn, mà được xây dựng trên nền tảng kỹ thuật và các dự án thực tế đang được phát triển mạnh mẽ.
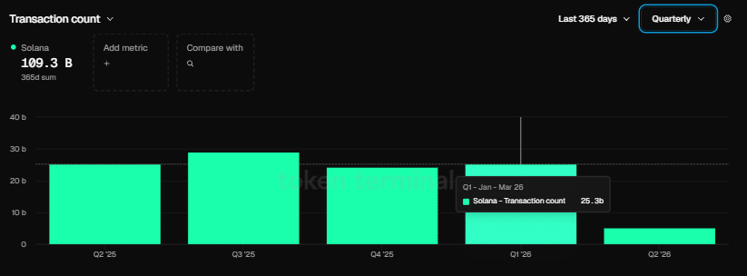
Sự khác biệt về số lượng nhà phát triển đã nhanh chóng chuyển hóa thành các chỉ số on-chain vượt trội. Trong quý 1/2026, trong khi Ethereum ghi nhận khoảng 200 triệu giao dịch – mức cao kỷ lục kể từ khi ra mắt – thì Solana lại gây bất ngờ với 25,3 tỷ giao dịch. Con số này cho thấy lưu lượng giao dịch trên Solana cao gấp hơn 125 lần so với Ethereum trong cùng kỳ.

Nguồn: Token Terminal
Khoảng cách này không chỉ là một con số thống kê, mà là minh chứng cho thấy Solana đang vận hành một cơ chế tối ưu hơn để đáp ứng các ứng dụng có tần suất tương tác cao. Nhiều lập trình viên hơn đồng nghĩa với việc nhiều ứng dụng phức tạp hơn được thử nghiệm, từ đó tạo ra vòng lặp tăng trưởng bền vững cho toàn bộ hệ sinh thái.
Sự mở rộng thần tốc của Solana không thể tách rời vai trò của stablecoin – yếu tố cung cấp thanh khoản cốt lõi cho thị trường tài chính phi tập trung (DeFi). Theo chia sẻ từ ông Raj Gokal, đồng sáng lập Solana, khối lượng stablecoin luân chuyển trên mạng lưới này đã đạt ngưỡng gần 1.000 tỷ USD/tháng, tăng trưởng ấn tượng gấp 12 lần so với cùng kỳ năm trước.
Khối lượng giao dịch stablecoin khổng lồ này khẳng định vị thế của Solana như một Settlement Layer hiệu quả, không chỉ dành cho các giao dịch đầu cơ mà còn cho các hoạt động thương mại và thanh toán thực tế.
Dù các chỉ số cơ bản về công nghệ và on-chain của Solana đều đang ở trạng thái tích cực, thị trường tài chính lại đưa ra một thông điệp khác. Trong quý 1/2026, tỷ lệ SOL/ETH giảm khoảng 5,84%. Điều này cho thấy định giá của thị trường hiện vẫn chưa phản ánh đầy đủ sức mạnh nội tại mà Solana đang thể hiện.
Có hai cách lý giải cho sự lệch pha này:
Độ trễ của thị trường: Giá trị tài sản đôi khi phản ứng chậm hơn so với dữ liệu on-chain. Thị trường cần thêm thời gian để kiểm chứng liệu sự gia tăng của developer và stablecoin có chuyển hóa thành doanh thu thực tế cho giao thức hay không.
Sự thận trọng của dòng vốn tổ chức: Ethereum vẫn hưởng lợi từ thương hiệu và sự tin tưởng lâu đời của giới đầu tư tổ chức. Trong khi đó, Solana dù vượt trội về mặt kỹ thuật, vẫn đang trong quá trình xây dựng niềm tin về tính bền vững và bảo mật dài hạn.
Câu hỏi lớn nhất lúc này là liệu sự gia tăng về số lượng lập trình viên và thanh khoản stablecoin có đủ để thúc đẩy một cú bứt phá dài hạn cho SOL so với ETH hay không? Nếu dữ liệu on-chain tiếp tục duy trì đà tăng trưởng như hiện tại, sự lệch pha giữa định giá thị trường và giá trị thực tế có thể sẽ sớm được điều chỉnh. Đây không chỉ là cuộc đua về công nghệ, mà còn là bài kiểm tra về khả năng phân tích và đánh giá giá trị thực chất của các nhà đầu tư trong kỷ nguyên blockchain trưởng thành.
Disclaimer: Bài viết chỉ có mục đích thông tin, không phải lời khuyên đầu tư. Nhà đầu tư nên tìm hiểu kỹ trước khi ra quyết định. Chúng tôi không chịu trách nhiệm về các quyết định đầu tư của bạn.
ApeCoin (APE) vừa ghi nhận mức tăng kỷ lục hơn 110% trong 24 giờ, đẩy giá lên đỉnh 0,28 USD trước những nghi ...
Việc Bộ Tư pháp Hoa Kỳ chấm dứt cuộc điều tra đối với Chủ tịch ...
Giao thức cho vay phi tập trung hàng đầu Aave vừa chính thức thông báo tạm ngừng hoạt động dự trữ tài ...
Trong khi các nhà đầu tư dài hạn (hodler) đang mạnh tay xả hàng, thì dòng ...